Skip to content

Session History

Pro Feature

Session management requires a Pro license. Free tier allows 1 session save per day.

Save your profiling data, set baselines, and compare performance over time.


  • Track changes — See how performance changes after code updates
  • Set baselines — Compare current performance against a known-good state
  • Detect regressions — Catch slowdowns before they reach production
  • Document improvements — Prove your optimizations worked

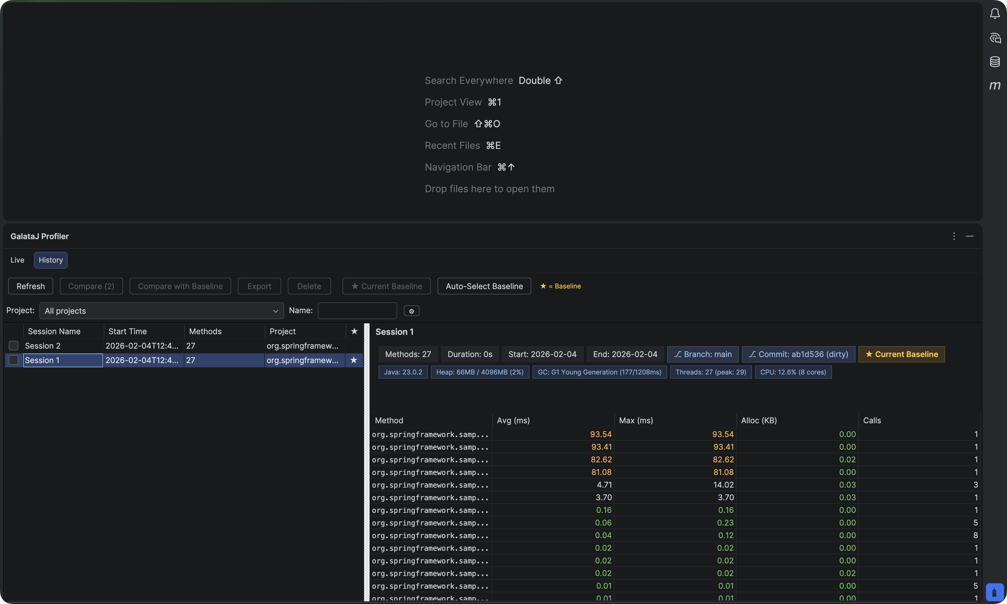
  1. Open the Profiler panel
  2. Click the History tab

History Tab

  1. Open the GalataJ sidebar
  2. Expand Session History section

History Section


  1. While profiling, click Save Session
  2. Enter a name (e.g., “Before optimization”, “v2.1.0”)
  3. Click Save

What gets saved:

  • All method metrics (avg, max, calls, allocations)
  • JVM information
  • Timestamp
  • Context detection data

A baseline is your reference point for comparison. Set it to a known-good performance state.

  1. Find a session in the history
  2. Right-click → Set as Baseline (or click the ⭐ icon)

When to set a baseline:

  • After a successful release
  • Before starting optimization work
  • At the start of a sprint

See what changed between two sessions.

You can also compare any two sessions directly:

  1. Select the first session
  2. Hold Ctrl (or Cmd on Mac) and select the second session
  3. Click Compare Selected

Compare Two Sessions

IndicatorMeaning
🟢 Green (↓)Faster — improvement
🔴 Red (↑)Slower — regression
⚪ GrayNo significant change

Export comparison data for reporting or AI analysis:

  1. After comparing, click Export Comparison
  2. Choose format: JSON, CSV, HTML, or Markdown

Export Comparison

Markdown export creates a baseline-live-compare.md file — perfect for sharing with AI assistants to analyze performance changes.


Export sessions for documentation or analysis.

  1. Select a session
  2. Click Export
  3. Choose format: JSON, CSV, or HTML

Use cases:

  • Share with team members
  • Include in performance reports
  • Analyze in spreadsheets

Right-click → Delete

Warning

Deleted sessions cannot be recovered. Consider exporting before deleting.

Use the filter/search to find sessions by name or date.


Name Descriptively

Use names like “v2.1.0-before-cache” not “session1”

Save at Milestones

Save before/after major changes

Update Baselines

Update after verified improvements

Regular Comparisons

Compare weekly to catch regressions early